簡易浪涌發生器的制作
一、浪涌發生器核心原理
浪涌發生器主要通過電容儲能-開關切換-波形形成三階段工作:
儲能階段:高壓電源通過充電電阻對儲能電容(如1μF~20μF)充電至設定電壓(如2.5kV~10kV);
放電觸發:開關器件(真空繼電器、電子點火球隙或半導體開關)導通,電容通過波形形成網絡(電阻/電感/電容組合)快速放電;
波形生成:通過調節放電回路參數(如Rs、Cs、Lr),生成標準浪涌波形(如1.2/50μs電壓波、8/20μs電流波)。
關鍵參數:
波前時間(電壓上升速率):1.2μs(±30%)
半峰值時間(能量持續時間):50μs(±20%)
二、專業設備與簡易方案對比
對比維度 | 專業浪涌發生器(如力汕SG61000-5) | 簡易電子開關方案 |
核心器件 | 真空高壓繼電器/球隙開關 | MOSFET/IGBT等半導體開關 |
波形精度 | 符合IEC 61000-4-5標準(偏差≤±5%) | 非標準波形,依賴電源響應速度 |
電壓范圍 | 0~30kV可調 | 受限于程控電源(如0~20V) |
隔離保護 | 內置耦合/去耦網絡,隔離度高 | 需外加肖特基二極管阻斷反向能量 |
適用場景 | EMC認證測試(實驗室級) | 研發階段快速摸底(如手機VBUS防護) |
表格
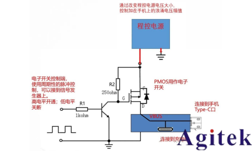
三、簡易方案優化建議(基于你的實踐)
隔離增強:
在電源輸出端串聯肖特基二極管(如150V/10A),阻斷浪涌能量倒灌至程控電源,保護測試設備。
波形控制:
使用信號發生器生成PWM波控制電子開關,調節脈沖頻率(如1Hz~100Hz)及占空比;
增加RC吸收電路(如10Ω+100nF)抑制開關抖動引起的高頻振蕩。
測試標準化:
參考你提到的金立測試方案,設定階梯應力(如電壓幅值:15V→20V→25V;脈沖數:100次→1000次),記錄設備失效閾值。
四、手機VBUS防護設計要點
針對快充場景的浪涌防護,需結合泄放+鉗位策略:
前端保護:
選用大功率TVS管(如SMD12CA,5500W@8/20μs)并聯在VBUS與GND之間,鉗位電壓尖峰;
增加共模電感(如BCMF122P900H)抑制差模干擾。
后級防護:
在數據線(D+/D-)添加低電容ESD器件(如BTR06D3,0.6pF),避免信號失真;
關鍵芯片電源引腳增加π型濾波(電感+陶瓷電容)。
選型注意:TVS的殘壓需低于芯片耐壓(如USB PHY芯片通常耐壓7V),同時確保自身不被浪涌擊穿。


五、安全操作規范
高壓防護:
簡易方案雖低壓,仍需佩戴絕緣手套,避免電容殘余電荷觸電;
接地要求:
測試臺接地線截面積≥4mm2,長度≤1m,降低接地阻抗;
設備校準:
專業設備需每12個月校準波形參數(偏差控制在±10%內)。

總結
你的電子開關方案通過可控脈沖注入有效暴露防護設計缺陷,尤其適合研發階段的快速迭代。若需進一步貼近標準測試,可參考GB/T 17626.5-2019的波形參數優化放電回路設計。對于手機VBUS防護,建議采用“TVS+濾波”組合,并優先選用小封裝貼片器件(如DFN2020)以節省空間。






關注官方微信
